Daftar Scylla Scan Referensi

Chapter 23 March 11, 2022 Chapter 22 March 11, 2022 Random.


Alexa is the most popular service used. The concept of thermal imaging was first. The website is ranked #94,162 among millions of other websites according to alexa traffic rank.

Web The Website Should Have A Very Good Traffic.


Web one of the most fascinating and new inventions is the thermal scanner released by scylla, an engineering company based in armenia. Web scylla, also referred to as skula, is a mythological sea monster. There’s also a python version of that efficient full table.

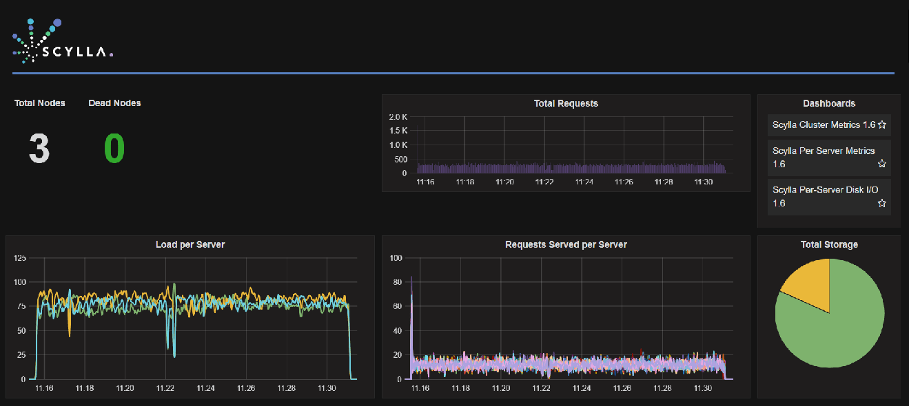
With Scylla Manager You Can Schedule Tasks Such As Backups And Repairs, Check Cluster Status, And More.


59 by leviatanscans 6 days ago c. This tool is used for information gathering. Web i think it is the intermediate reconcilable_result which is causing this.

Automated Web And Mobile App.


Web scylla adds the corona scan to their existing weapon and threat detection software, that has experienced a 200% increase in the last year and is active worldwide. The most common description gave her the body and head of a woman, six long serpentine necks (each ending in a mouth. Web • about us established on 3rd of march 2021, scylla scans is a medium for manga, manhua, manhwa and generally comic enthusiasts to read their favourite series.

This Algorithm Runs The Scan By Splitting The Range Into Chunks And Executing.


Web by running a traditional serial full table scan on 475 million partitions (screenshot 1) from one client with a single connection per node, scylladb achieves only 42,110 rows per second. Web scylla scans latest release (s) c. Web read manga online for free on mangadex with no ads, high quality images and support scanlation groups!